Pipeline Management Software

The modern pipeline
project execution platform

The biggest obstacle to project execution is communication. Passage brings everything you need into one place, so your team can move faster.

Connect your teams.

Collect data from all of your teams easily and automatically.
No more lost emails. No more missing attachments.

Reduce project friction

Getting everyone on the same page across multiple disciplines and multiple sub-contractors is difficult. Passage makes it easy.

Pipeline Status at a Glance

Progress and status across all of your projects — all in one unified view.

Live Map Visualization

Context is important. See where all of the action is taking place on a fast and easy to use map.

Passage report cards showing pipeline, survey data, sheet tiles, inspection forms, and documents

AI-powered executive reporting.

Passage automatically generates polished project summaries and status reports from your live data. Get the right information to the right people.

Auto-generated summaries

Turn live project data into readable reports in seconds, without manual formatting.

Built for stakeholders

Deliver clean, professional updates to executives and clients with one click.

Always current

Reports reflect the latest data, so you're never presenting stale numbers in a meeting.

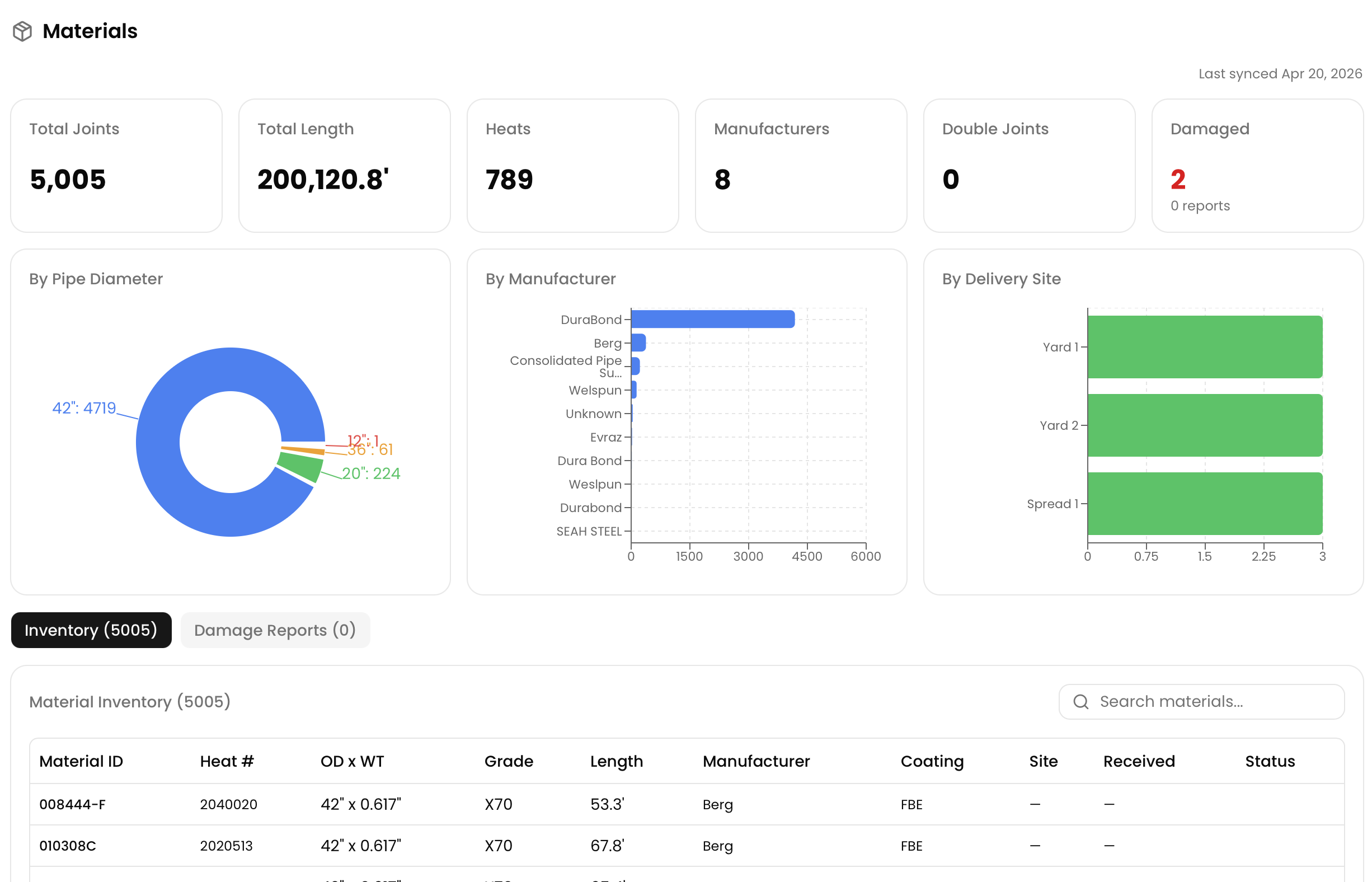
Passage materials report showing joint counts, pipe diameter breakdown, manufacturers, and delivery site metrics

One source of truth for every document.

Upload, organize, and access project documents without digging through shared drives. Every file is linked to a project, categorized, and searchable — ready when your team needs it.

Organized by project

Every document lives in context — no more hunting through folder structures or emailing attachments.

Searchable & categorized

Find any file instantly. Documents are categorized and indexed so your team can move fast.

Always accessible

Office and field teams access the same files — no syncing, no version conflicts.

Passage project documents showing stacked daily reports, inspection forms, and a materials inspector report

Skyline Integration

Works with Skyline.

Already using Skyline for alignment sheets? Passage connects directly. Push centerline data and project milestones from Skyline into Passage so your office team and field crew stay in sync.

Learn about the Skyline integration →

Ready to bring your pipeline projects into focus?

See how Passage can replace the spreadsheets, shared drives, and siloed tools your team relies on today.

Step 1

Schedule a live demo with our team.

Step 2

Arrange a workflow consultation.

Step 3

Manage your pipeline projects with confidence.

Schedule a Demo